Three Lenses. One Surface.
Status: In Development
Why It Matters
For decades, surface growth has been observed through separate windows:
- RHEED for surface structure
- Laser reflectance for interference and thickness evolution
- Pyrometry for thermal state
Each provides insight.
But rarely are they analyzed together, in real time, as a unified surface model.
The Metrology Trifecta Workbook brings them into one coherent workflow.

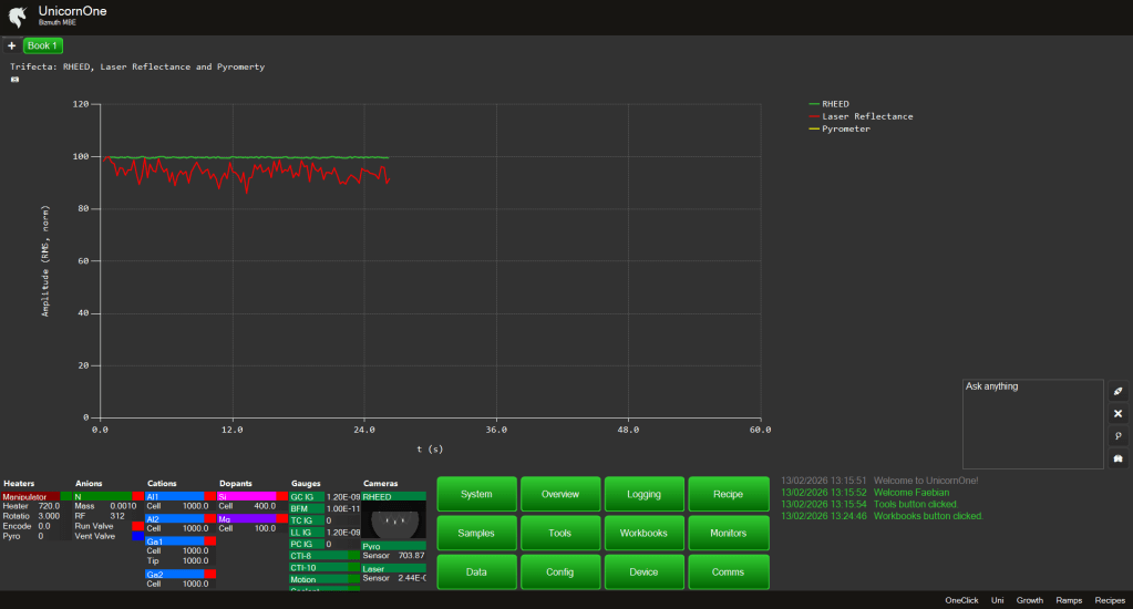
Three Signals, One Surface
The workbook overlays:
- RHEED intensity (structure and reconstruction)
- Laser reflectance raw current (optical interference)
- Pyrometer raw signal (thermal state)
Three independent lenses.
One physical interface.
The sample surface.
Correlated, Not Isolated
Instead of:
RHEED in one window.
Reflectance in another.
Temperature somewhere else.
You see:
- Intensity oscillation phase
- Reflectance modulation
- Thermal transitions
Aligned in time.
Grouped structurally.
Interpreted collectively.
Why This Is Different
Each tool alone is powerful.
Together, they become explanatory.
You can begin asking:
- Did this reflectance shift follow a temperature transient?
- Did the RHEED damping correspond to surface overheating?
- Is that oscillation decay structural or thermal?
Correlation reduces ambiguity.
The Vision
The Metrology Trifecta Workbook is designed to:
- Overlay raw signals
- Align them temporally
- Enable cross-signal AI analysis
- Support multi-signal regime detection
This is not three plots on a screen.
It is a unified surface interpretation layer.
The Philosophy
Surface growth has always been multi-physics.
Optical.
Structural.
Thermal.
For the first time in thin film history, these signals can be orchestrated together inside one deterministic workflow.
Yours to explore.
